Täielik lahendus võrguanalüüsi jaoks
IOTA on Profitapi lahendus, mis on loodud turu kõige agiilsemate võrguinseneride ja analüütikute vajaduste rahuldamiseks. Terviklik lahendus, mis ühendab pakettide salvestamise, salvestamise ja analüüsi ühes „kastis”.
IOTA on loodud nii, et seda on lihtne kasutada, ning seda saab kasutusele võtta ja konfigureerida ilma ulatusliku IT-teadmisteta. Kui seade on ühendatud võrku ja töötab, saab analüüsi teha kaugjuhtimise teel oma kontorist. Sisemine vooluahel on isoleeritud teistest liidestest, sisemälust ja analüüsitöötlusest, mis tagab jälgitava võrgu terviklikkuse.

HOIDA SÕRME OMA VÕRGU PULSIL
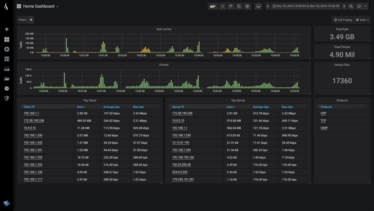
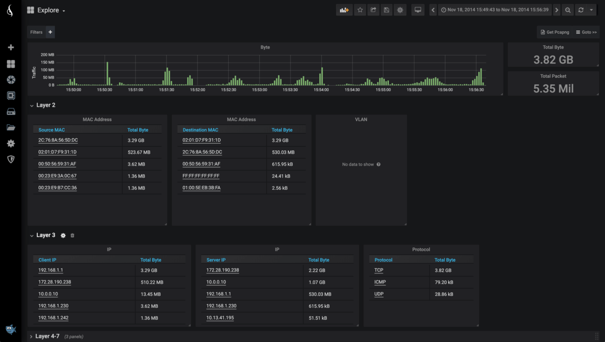
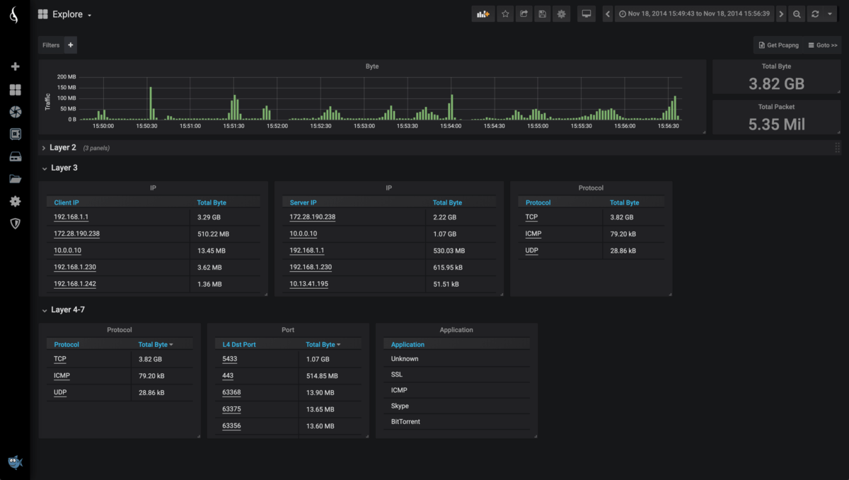
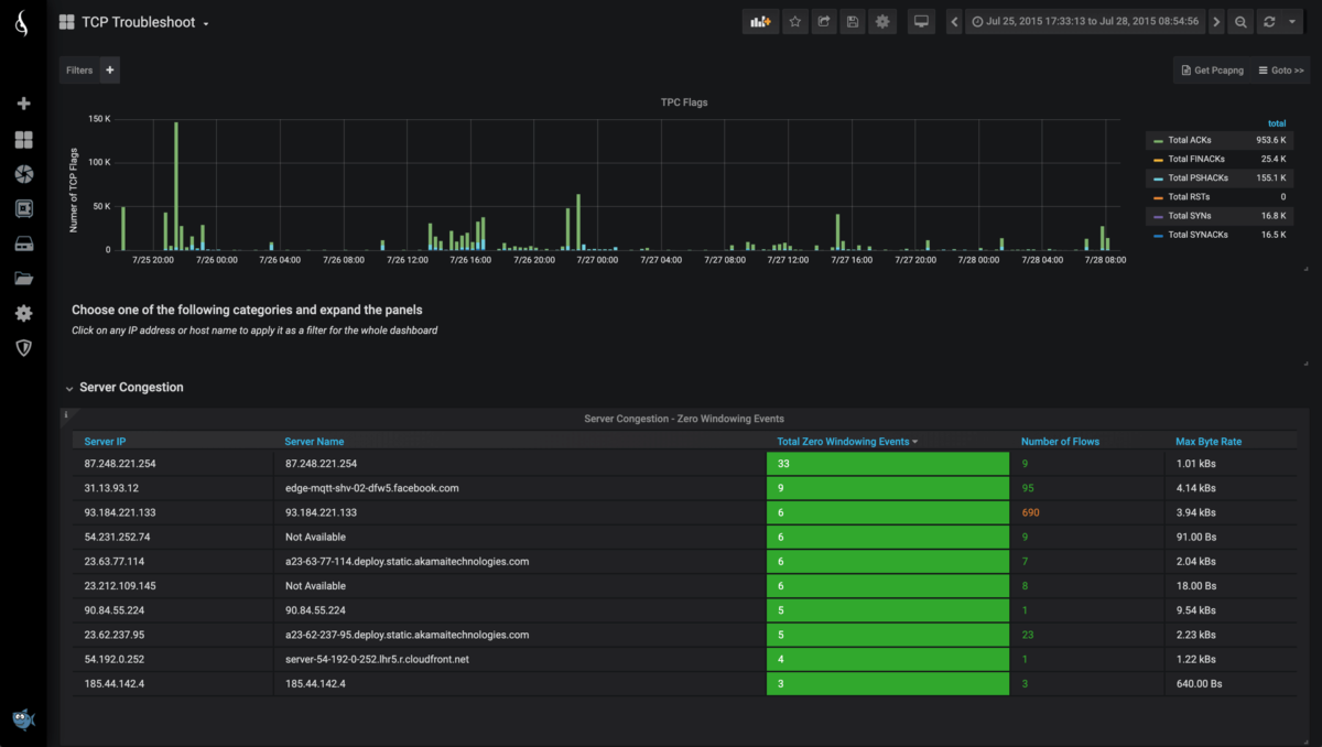
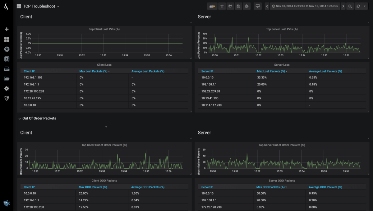
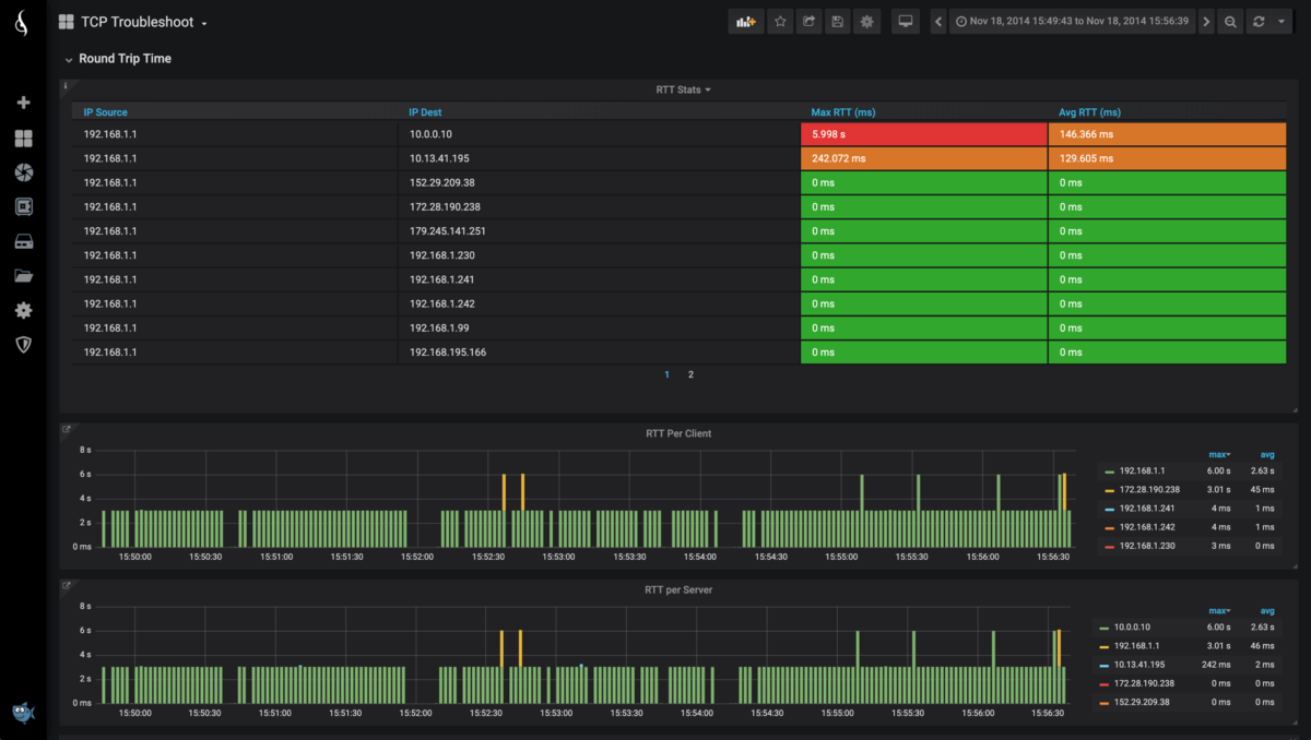
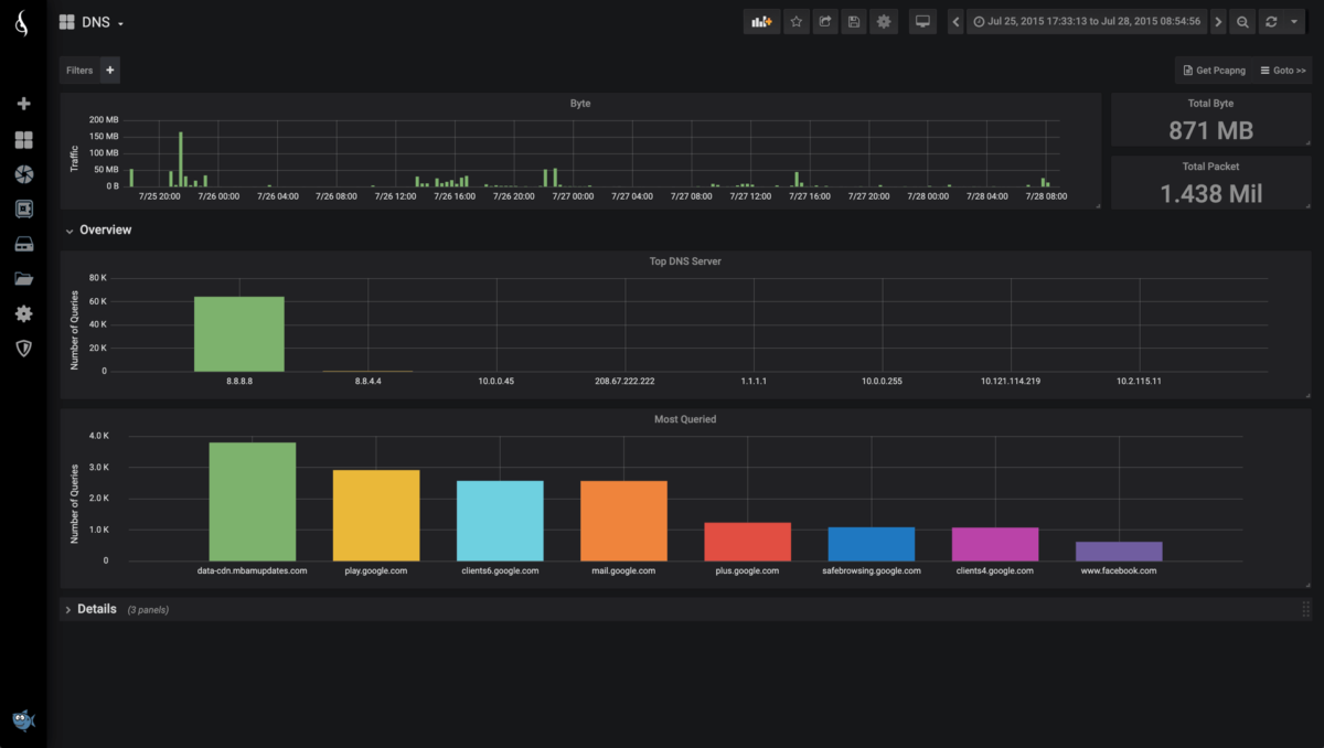
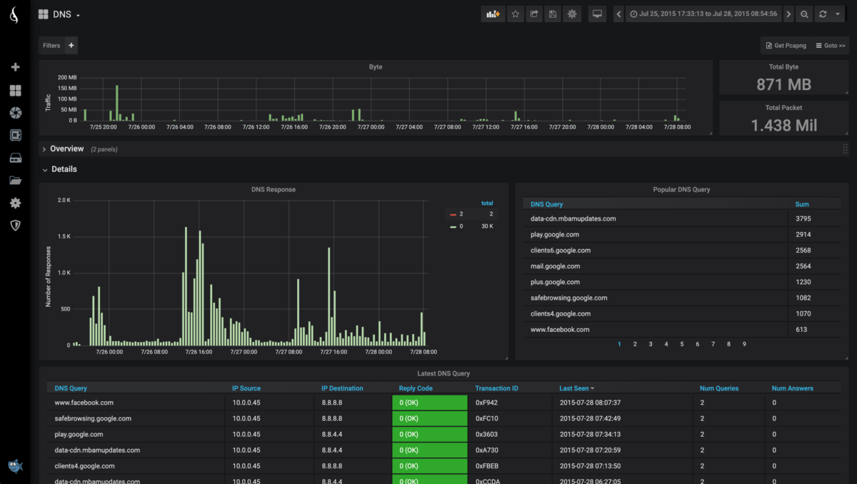
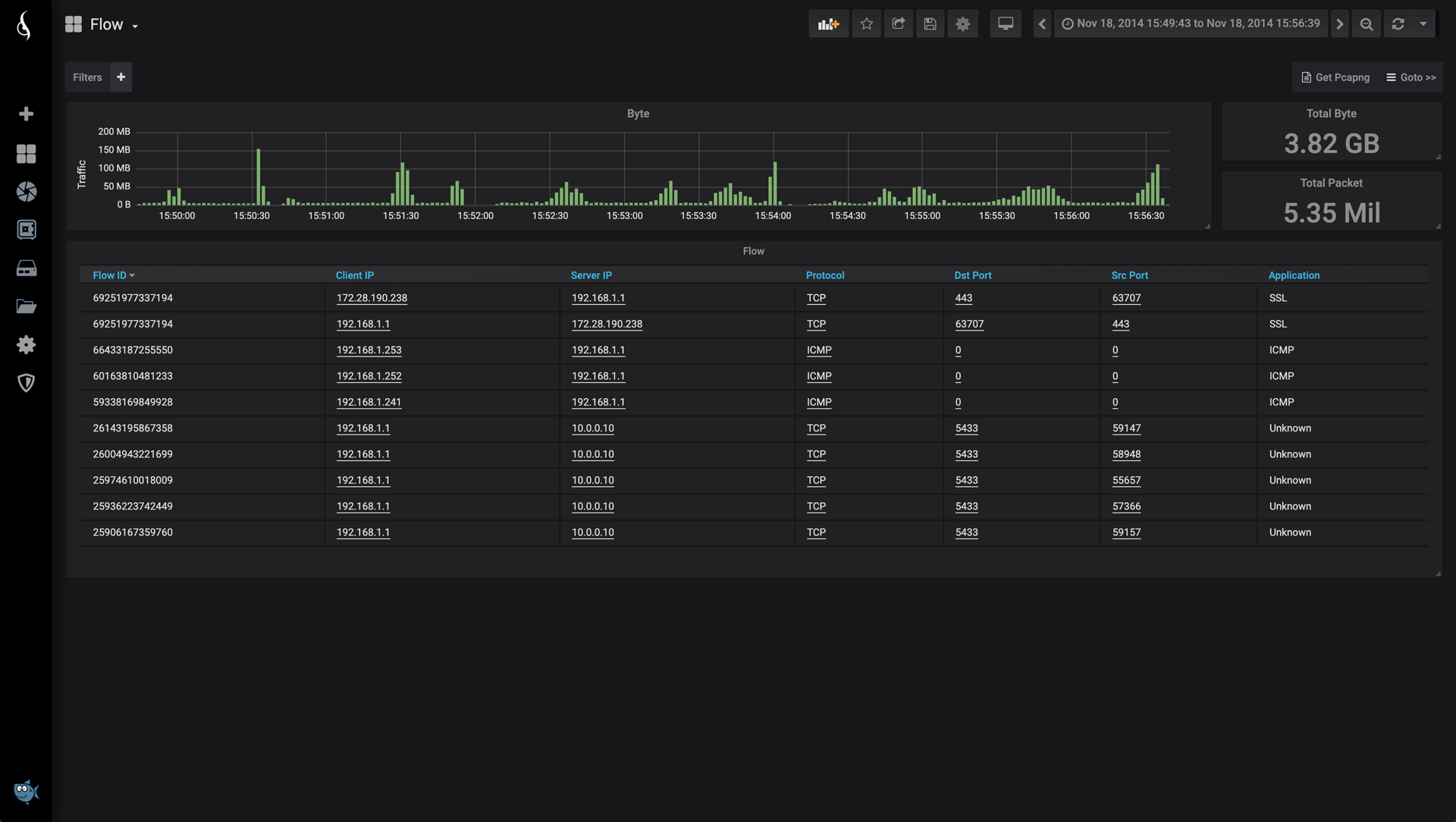
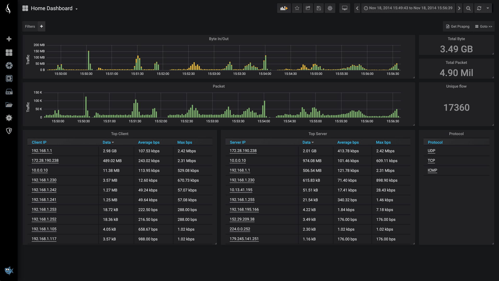
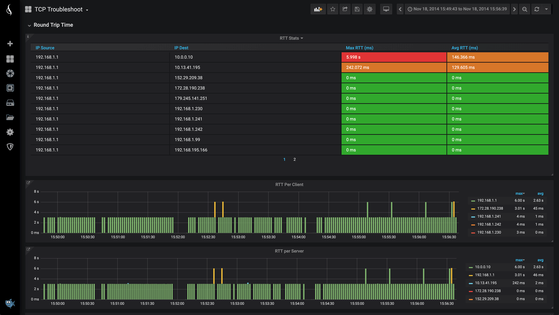
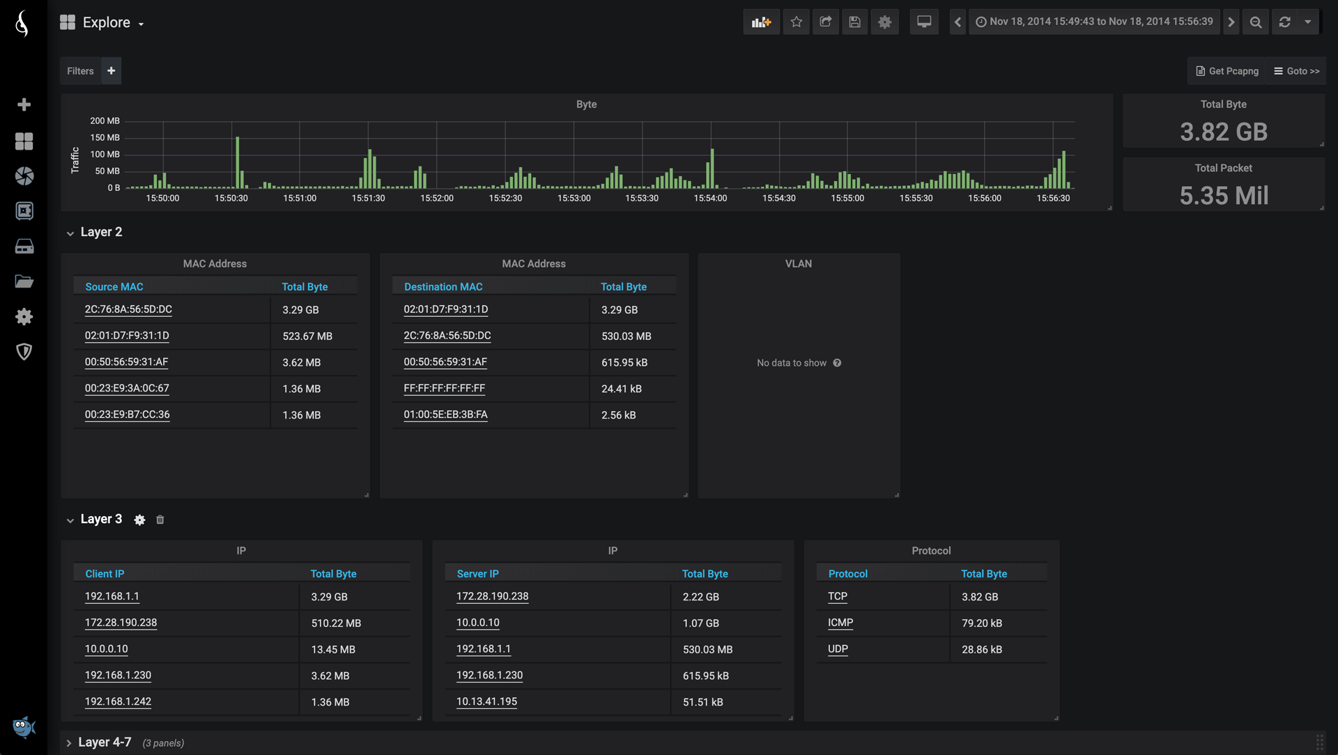
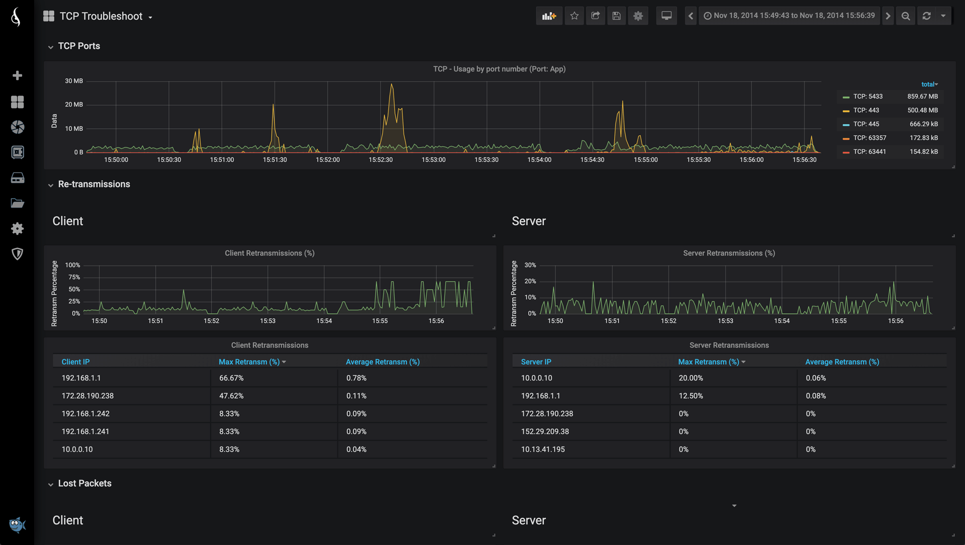
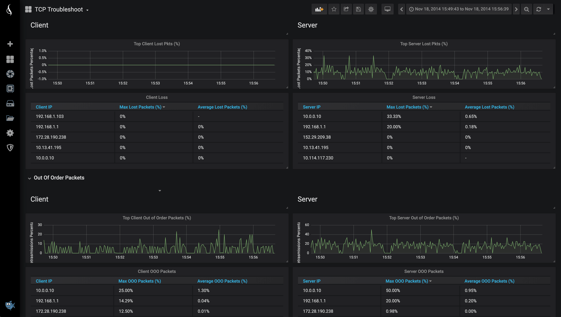
Jälgige hostide, tippkõnelejate, ribalaiuse, latentsuse, TCP, UDP, IPv4, IPv6, VLANide, DNSi ja muu üle, kasutades hõlpsasti ligipääsetavaid ja kasutusvalmis ülevaatlikke armatuurlaudasid.
JÄLGIB VÕRGU JÕUDLUST
Jälgige peamisi võrgu jõudluse näitajaid, edasisaatmisi, pakettide kadusid, latentsust, läbilaskevõimet, ühenduvust ja muud.
JÄLGIB TURVAAUKUDE NING PROTOKOLLIDE JA RAKENDUSTE KASUTAMIST.
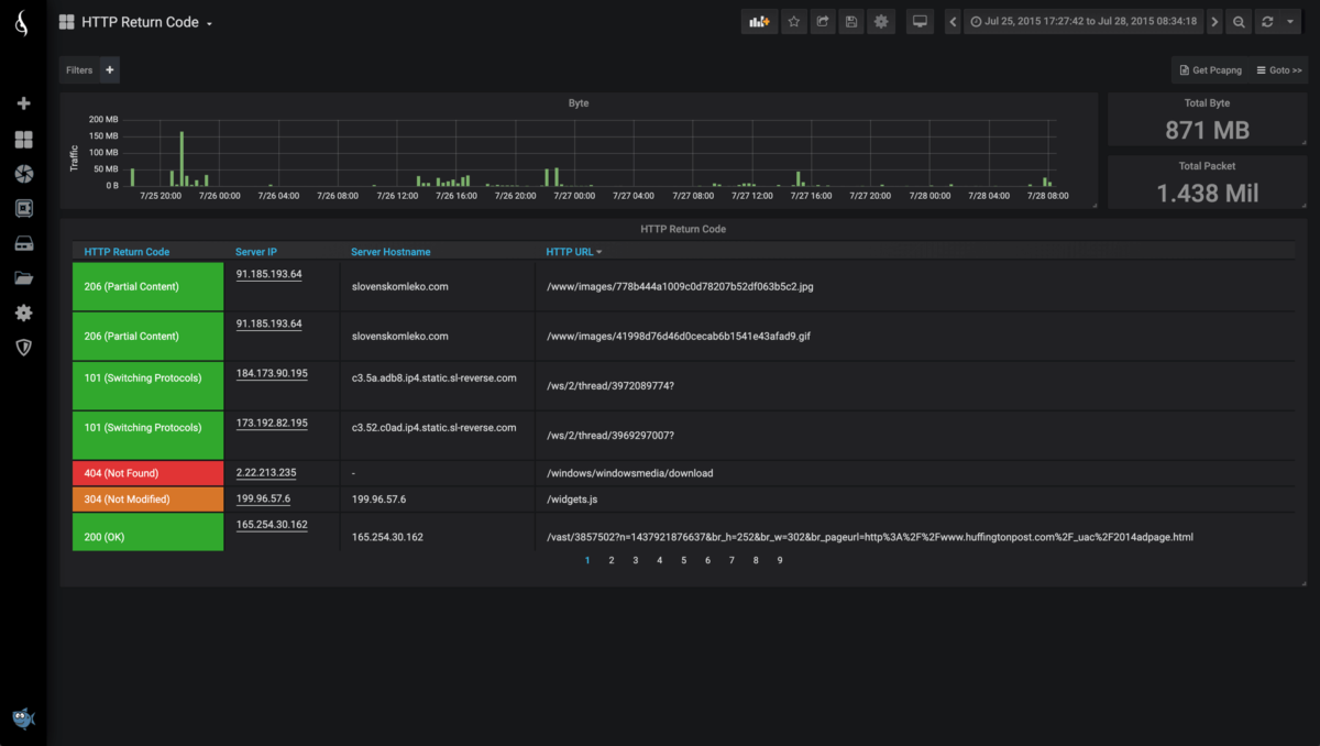
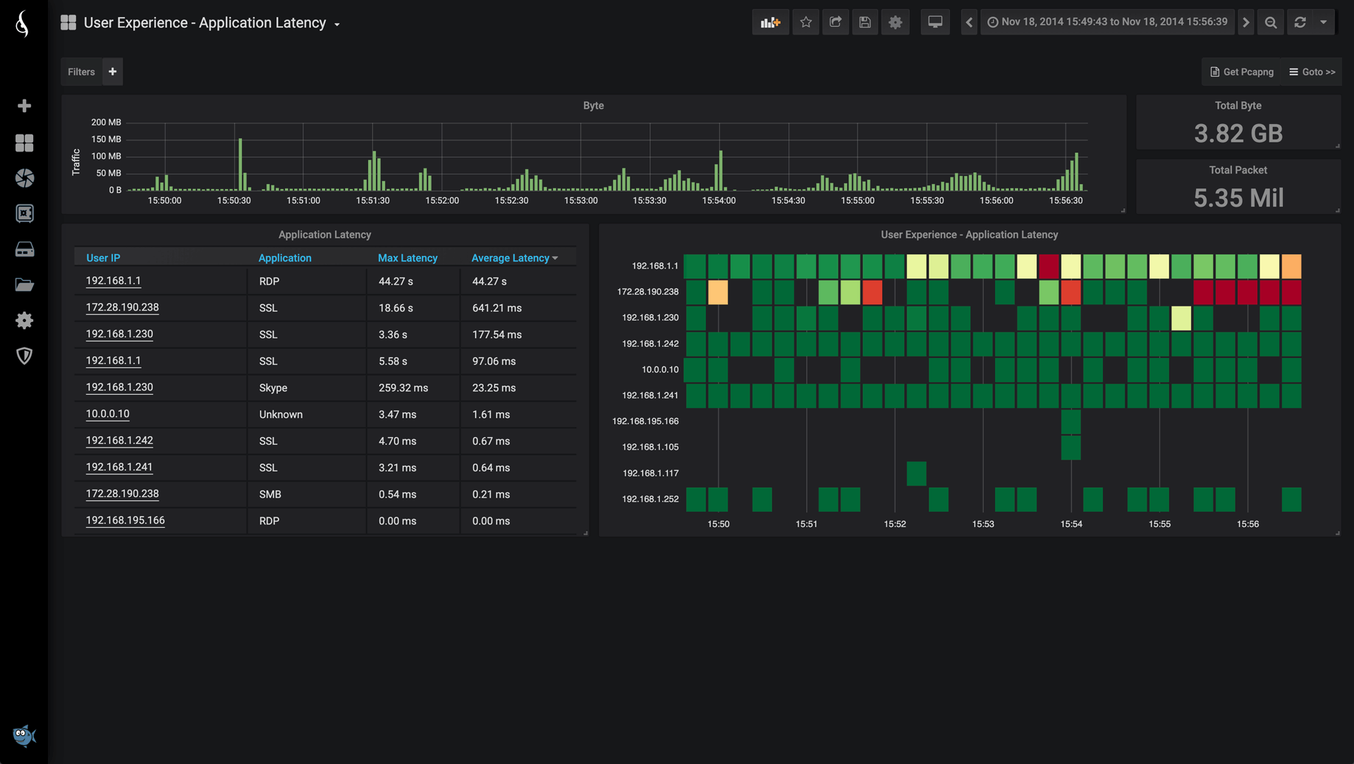
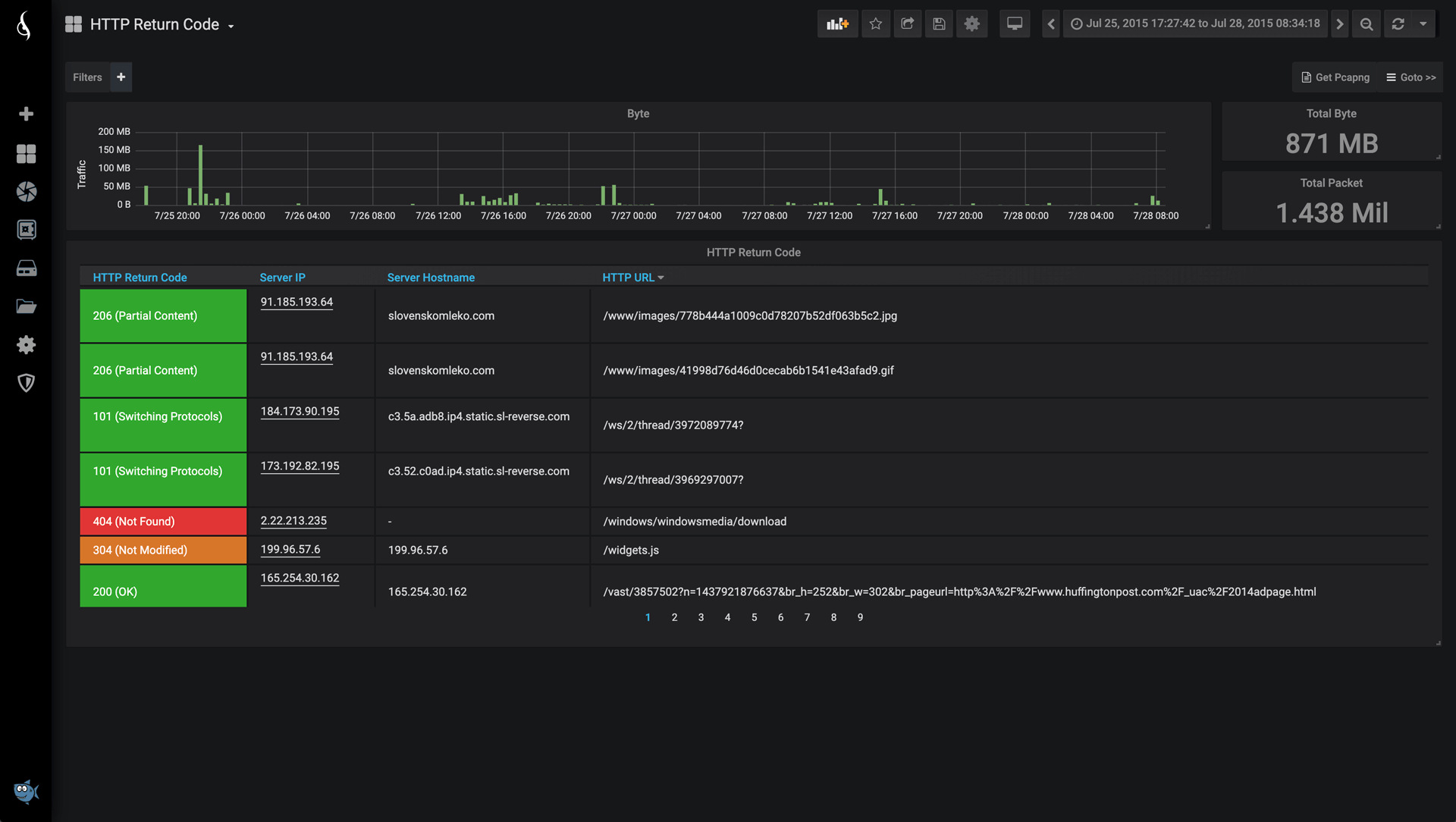
Täielik ülevaade üle 200 protokollirakenduse, näiteks DNS, HTTP, SSH, Office 365, Skype, Whatsapp, Netfix jne.
JÄLGIDA KAUGKASUTATAVAID ASUKOHTI
IOTA on täielikult hallatav HTTPS-i kaudu ja tänu sisseehitatud VPN-ile pakub lihtsat kasutuselevõttu ja kasutamist mis tahes võrgus.
KIIRE ANDMEBAASIOTSING
Vaadake mitme päeva, nädala ja kuu jooksul kogutud andmeid.
KOHANDATAVAD ARMATUURLAUAD
Juhtpaneele saab luua, muuta ja jagada teiste kasutajatega veebipõhises keskkonnas.
VÄGA TÕHUS METAANDMETE KOGUMINE
Ekstraheerige kuni 100 KPId pakettidest, TCP/UDP-voogudest ja voogude käitumisest. Metaandmed võivad vähendada andmemahtu 90% võrreldes algse PCAP-jäljega.
1TB KRÜPTEERITUD SALVESTUSRUUMI
PCAP-kogu, metaandmete andmebaas ja süsteem on salvestatud krüpteeritud SSD-plaadile (AES 256-bit).
FÜÜSILINE ISOLATSIOON
Jälgitav võrk on füüsiliselt isoleeritud (diood) haldusliidesest, et vältida MITM-rünnaku sisseviimise ohtu seadme kaudu.
PAINDLIKUD TOITEVÕIMALUSED
IOTA-d saab toita 15 W PoE-lülitist (üle haldusporti) ja 12 V alalisvoolust või 24 V alalisvoolust.
KONFIGUREERITAV KAHESAGEDUSLIKUS VÕI IN-LINE-REŽIIMIS
Kõiki IOTA mudeleid saab konfigureerida kas SPAN- või in-line-režiimis. IOTA 10G sisaldab suure jõudlusega rikkekindlat TAP-i koos PoE läbipääsuga.
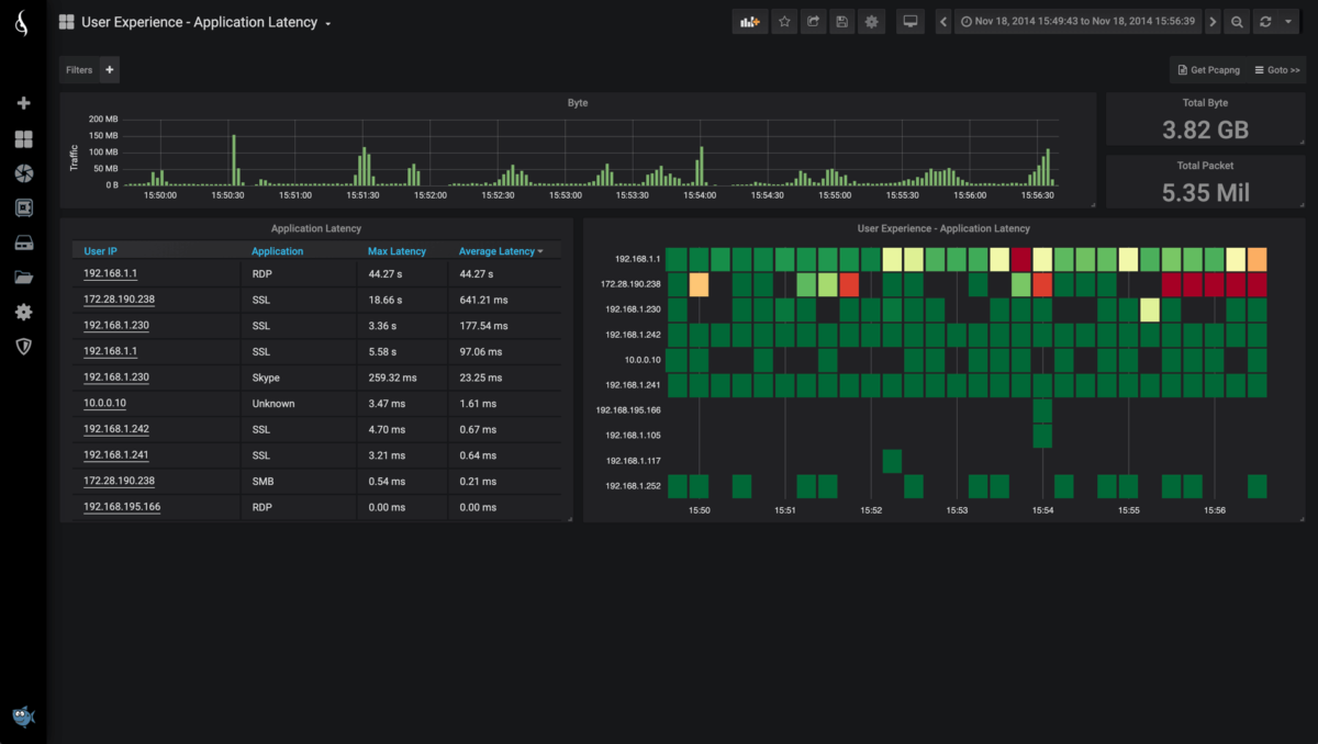
Iga IOTA seade müüakse koos spetsiaalse tarkvaraga, mis võimaldab teil hõlpsasti hallata ja esitada andmete vaateid mitmete eelnevalt määratletud armatuurlaudade kujul, nagu Home Dashboard, Explore, Application Latency, Flow, Hosts, TCP, DNS, Server Latency ja HTTP Return Code.
















